Administrator Manual¶
Introduction¶
This manual provides an overview of the Excalibur system from an Administrator's perspective. It covers how to configure and manage the system using the Dashboard, the main web interface.
The Registration and Login instructions are the same as for the User role. For complete details, please refer to the User Manual.
To log in as an Administrator, select the Administrator role in the Role switcher, which is located under Preferences in the top-right corner of the Dashboard.
Figure 1. Select Administrator role in Role switcher
Info
The address where the Excalibur Dashboard is available is determined by your system operator. Other web server settings and access to system components are covered in the Technical guide -> Installation and implementation guide.
User Profile¶
Clicking on the user avatar in the top-right corner opens the user profile page. See User Manual -> User Profile for more details.
In addition, the authorized users can view more information in the Location History and Anomalies tabs in the user profile page.
Location History¶
When zoom out, the Pins are shown on the map.
Figure 2. Location History tab in user profile
When zoom in, the details geofences the user has been in will be shown.
Figure 3. Location History - Geofences details
Multiple actions at the same location are clustered on the map, but can be expanded in a scrollable panel below the map to review each recorded action individually.
Figure 4. Location History - Clustered actions at the same location
Clicking Center on map to center the map on the location of the action. See Management -> PAM -> Sessions for more details.
Figure 5. Location History - Center on map
Anomalies¶
This tab shows a list of detected anomalies session.
Figure 6. Anomalies tab in user profile
Dashboard - Overview¶
Figure 7. Dashboard overview
In the top-right corner, System Administrators will see a tenant switcher, which allows them to move between different tenants. Other users will only see the tenant they are assigned to.
Figure 8. Switching tenants
The navigation side panel provides access to the system's main functionality. The sections available depend on your user role.
Users with the Administrator role have access to comprehensive tools for managing system operations:
| Management | Network | SAML | Security | Insights | Settings |
|---|---|---|---|---|---|
| Users | Tunnels | Service Providers | Audit Logs | Statistics | |
| Invitations | Identity Providers | Geofences | Identity Stores | ||
| Actions | Security Policies | OAuth Clients | |||
| Authenticators | Network Policy | System | |||
| PAM | Password Rotation Policy | About | |||
| Tenants |
The system is designed to ensure that each user has the appropriate level of access, promoting both security and efficiency.
Management¶
Users¶
This section allows Administrators to manage users and user groups within the Excalibur system.
Users¶
This section lists all users in the system, showing details like their name, account, email, groups, and last login time. From here, you can delete users. Clicking on a user shows their general details and Audit Logs.
Figure 9. Management: Users - list of users
Info
Users are sorted by Last Logged in date/time, with the most recent logins shown first.
General Details¶
Figure 10. User - General Details
Audit Logs¶
User audit logs give a detailed history of activities performed by a user.
Figure 11. User - Audit Logs
Filters¶
Clicking Show Filters displays the filtering options for the audit logs.
Figure 12. User - Audit Logs - Filters
Administrators can filter audit logs by:
-
Action Scope
Figure 13. Filters - Action Scope
-
Action Type
Figure 14. Filter - Action Types
-
Resource Type
Figure 15. Filter - Resource Types
-
Username
Figure 16. Filter - Usernames
-
Date
Figure 17. Filter - Date
Figure 18. Filter - Select Date
-
Date Range
Figure 19. Filter - Select Date Range
Export¶
To export the audit logs to a CSV file, click the Export button. A dialog box will appear, allowing you to select the language and apply filters.
Figure 20. User - Audit Logs - Export
User Groups¶
This section is where you manage user groups, which help you organize and monitor users.
- Built-in User Groups: The system includes three default user groups: Administrators, Auditors, and Users. These groups cannot be removed or renamed.
- You can create as many additional groups as you need and can freely rename, duplicate, edit, or delete them.
The overview page displays key details for all user groups, such as group names and member counts.
Figure 21. User Groups overview
General Details¶
Clicking on a user group displays detailed information, including its user list and assigned security policies.
Figure 22. User Groups - General information and user list
Figure 23. User Groups - Security policies
Audit Logs¶
Select a user group and click the Audit Logs tab to view its audit history. You can filter the logs by date, user, and action (create, update, delete) and export them to a CSV file.
Figure 24. User Groups - Audit Logs
Filters¶
Clicking Show Filters displays the filtering options for the audit logs.
Figure 25. User Groups - Audit Logs - Filters
Administrators can filter audit logs by:
-
Action Scope
Figure 26. Filters - Action Scope
-
Action Type
Figure 27. Filter - Action Types
-
Resource Type
Figure 28. Filter - Resource Types
-
Username
Figure 29. Filter - Usernames
-
Date
Figure 30. Filter - Date
Figure 31. Filter - Select Date
-
Date Range
Figure 32. Filter - Select Date Range
Export¶
To export the audit logs to a CSV file, click the Export button. A dialog box will appear, allowing you to select the language and apply filters.
Figure 33. User Groups - Audit Logs - Export
Create a New User Group¶
To create a new user group, click the plus button in the bottom-right corner. You can then enter a name and description, and assign security policies to the group.
Figure 34. Create a new user group
Figure 35. Creating a new user group - Fill in the name and description
You can search for specific users and click the plus button in the Action column to add them to the group.
Figure 36. Creating a new user group - Adding users to the user group
You can also select multiple users with the checkboxes and click the Add button to add them all at once.
Figure 37. Creating a new user group - Adding multiple users to the user group
The users you add will appear in the Selected Users section.
Figure 38. Creating a new user group - Selected users
Click the Save button to create the user group.
Edit a User Group¶
To edit a group, click the pencil icon in the Action column. You can update its name and description (except for built-in groups) and add or remove members.
Info
The built-in user groups (Administrators, Auditors, and Users) are created during installation and cannot be deleted. Their names and descriptions cannot be edited.
Figure 39. Edit a user group
Invitations¶
This section lists all user invitations that have been sent with information such as Name, E-mail, Groups, Invited By, Created At, Expires in, Status, Verification code and Actions.
Figure 40. Dashboard: List of invitations
Info
The page automatically sorts newly created invitations at the top.
Invitation Utilities¶
The menu above the list provides several options:
Figure 41. Invitation utilities
-
Search: Show or hide the search bar.
-
Filter: Show or hide the filter options.
-
Columns: Choose which columns to show or hide in the list.
-
Reinvite Selected Users: Select one or more users and click this button to resend their invitations.
-
Delete Selected Users: Select one or more users and click this button to delete their invitations.
-
Toggle Density: Change the row height in the list. There are three density levels.
-
Toggle Full Screen: View the list of invitations in full-screen mode.
Invitation Status¶
Figure 42. Invitation status
Note
Configuring SMTP is recommended for sending invitation emails directly from the system, but it is optional. If it is not configured, you can still invite users by manually copying and sharing the invitation link.
The Status column shows the current status of an invitation:
- Pending: Waiting to be sent.
- Sent: The email was successfully sent to the user.
- Failed: The email could not be delivered (e.g., due to an invalid email address).
- Locked: The user entered incorrect credentials three times while trying to register.
Invitation Actions¶
Figure 43. Invitation actions
In the Action column, you can perform the following actions:
- Copy the invitation link to the clipboard.
- Re-invite a user (e.g., if their invitation link has expired).
- Delete an invitation.
Create a New Invitation¶
To create a new invitation, click the "+" button in the bottom-right corner. Then, select the Identity Store where the user is located.
Figure 44. Create a new invitation
Info
Users are sorted by Name in ascending order by default.
Figure 45. Select the Identity Store
On the "Invite User" page, if a user is already registered, their avatar will have a green background and a "registered" icon, making it easy to identify existing users. Users with a grey icon are not registered.
Figure 46. User already registered
Info
Hovering over the icons will display tooltips to help quickly identify registration status.
Invite a New User¶
Figure 47. Select a user and create an invitation
Figure 48. Assign role(s)/user groups to the user
After you send the invitation, a confirmation notification will appear in the bottom-left corner.
Figure 49. Successfully sent invitation
Invite a user from a Local Identity Store¶
When inviting a Local Identity Store user, the system generates a one-time passcode (OTP). You can copy this code from the Verification Code column in the Invitations list. The user requires this OTP to complete their registration (see User Manual -> Registration), and it remains valid only while the invitation is active.
Figure 50. Verification Code column for Local Identity Store users
Invite an Invited User¶
When invite an invited user(s), a warning message will appear.
If only one invited user is selected, the warning message will display the current group memberships of the user.
Figure 51. Warning - Invite an invited user
If multiple invited users are selected, the warning message will not show the current group memberships of the users to keep the interface clear.
Figure 52. Warning - Invite multiple invited users
You can then follow the same process as when inviting a new user.
Invitation - Audit Logs¶
You can access a user's Audit Logs directly from the Invitations page. Clicking on the user's email or the username in the "Invited By" column will take you to their Audit Logs page.
Figure 53. Clickable field to navigate to the corresponding User Audit Logs of the invited user or the invitation creator
Actions¶
Refer to the User Manual -> Management - Actions.
Authenticators¶
This section allows Administrators to manage authenticators such as Passkeys and Tokens.
Passkeys¶
Passkeys Overview¶
Figure 54. Passkeys overview
You can view a list of all passkeys for users within your tenant, including their names, usage counts, and creation dates. You can also delete any of these passkeys.
Info
Users can manage their own passkeys from their user profile page in the top-right corner. See User Manual -> User Profile -> Passkeys for more details.
Passkeys - Audit logs¶
Clicking on a passkey displays its Audit Logs.
Figure 55. Passkeys - Audit Logs
Filters and Export¶
You can apply filters to the audit logs and export them to a CSV file. See User Groups - Audit Logs for more details.
Tokens¶
Tokens General Information¶
Refer to the User Manual -> Management - Authenticators for more details.
Tokens - Audit Logs¶
In addition to general information, Administrators can access the audit logs for Tokens. Whenever a token is created, updated, or deleted, the change is automatically recorded. To view the logs, select a token from the list.
Figure 56. Tokens - Audit logs
Filters and Export¶
The Token Audit Logs can be filtered and exported to a CSV file. See User Groups - Audit Logs for more details.
Peer Verification¶
Similar to user role, this section allows administrators to view and handle Peer Verification requests. Refer to the User manual: Dashboard - Peer Verification and Mobile - Peer Verification for more details.
In addition to user role, Administrators can access the reviewers tab when viewing a Peer Verification request details.
Figure 57. Reviewers tab for Administrators
To setup peer verification, please refer to the Security Policy settings: create a security policy with Peer Verification.
Just in Time (JIT) Access¶
Similar to user role, this section allows administrators to view and handle Just in Time (JIT) Access requests. Refer to the User manual: Dashboard - Just in Time Access and Mobile - Notification, Verification for more details.
In addition to user role, Administrators can access the reviewers tab when viewing a Just in Time Access request details.
Figure 58. Reviewers tab for Administrators
To setup Just in Time Access, please refer to the Security Policy settings: create a security policy with Just in Time Access.
PAM¶
This section allows Administrators to manage all aspects of PAM, including adding and configuring targets, managing groups, reviewing session recordings, and performing full-text searches.
PAM Targets¶
Overview¶
Info
See the User Manual on how to connect to a PAM targets and view its details.
See the PAM manual for more information on how to use PAM targets after connecting.
In addition to standard user actions (connect and view targets), Administrators can also duplicate, edit, and delete PAM targets. They can also add new targets individually or import them from a CSV file.
Figure 59.PAM Targets overview
Audit Logs¶
Administrators can view Audit Logs for each PAM target. To access them, click View Target details for the desired target.
Figure 60.PAM: View Target details
Figure 61.PAM: Audit logs
An audit log is also created whenever a user performs any of the following actions:
- Downloads a file
- Downloads a session recording
- Uploads or downloads files within a session
Figure 62.PAM target: Audit logs
You can filter the logs by date, user, and action (create, update, or delete).
Figure 63.PAM: Audit Logs Filters
You can also export the audit logs to a CSV file by clicking the Export button.
Figure 64.PAM: Audit Logs Export
Create a PAM Target¶
Add a new PAM target so users can connect to a remote system through Excalibur. Excalibur supports RDP, SSH, VNC, Web, and Database target types.
Handling expired user passwords
When a PAM target uses Excalibur credentials, Excalibur can reset a user's expired domain password automatically. This requires specific Active Directory permissions for the service account — see Configure Active Directory Permissions for Password Reset.
Web targets are in preview
The Web target type is currently in preview for demo purposes. Sessions created during this phase are temporary and are cleared when the feature becomes generally available. We’d love to hear your feedback at support@xclbr.com.
Prerequisites
- The target host is reachable from Excalibur.
- The target's hostname or IP address is included in the allow list under Security → Network Policy.
Steps
-
On the PAM Targets page, click the + button in the bottom-right corner.
Figure 65. Create a new PAM target
-
Select the target type: RDP, SSH, VNC, Web, or Database.
Figure 66. Select the type of PAM target
-
Fill in the required fields for the selected target type. For field-level details, see PAM Target configurations for SSH, RDP, VNC.
-
Click Save.
Verification
The new target appears in the PAM Targets list and is available for connection.
PAM Target configurations for SSH, RDP, VNC¶
General¶
This section is the same for SSH, RDP, and VNC targets.
Recording¶
This section is the same for SSH, RDP, and VNC targets.
Figure 67. Recording settings
- When session recording is disabled, user input from sessions is no longer stored.
- When session recording is enabled, user input—including typed input and copy/paste actions—is saved securely, giving administrators control over what is recorded.
Warning
If Session Recording is enabled, any credentials typed by the user during session may be recorded and become viewable by users with sufficient privileges (session owner, admin, auditor).
Clipboard¶
This section is the same for SSH, RDP, and VNC targets.
Figure 68. Clipboard settings
Network¶
PAM Network Configurations
Authentication¶
PAM Authentication Configurations
Figure 72. Authentication settings
- Enable
Require authorizationto enforce user authorization before connecting to the PAM target. In particular, this option is required when setting Peer Verification to access the PAM target. - Enable
Use Excalibur credentialsto allow users to log in using their Excalibur credentials (for example, it is the password when you provide at the registration step from an invitation link).
Figure 74. Authentication settings
- Enable
Require authorizationto enforce user authorization before connecting to the PAM target. In particular, this option is required when setting Peer Verification to access the PAM target. - Enable
Use Excalibur credentialsto allow users to log in using their Excalibur credentials (for example, it is the password when you provide at the registration step from an invitation link).
Fill in your username, password and domain (optional).
Figure 75.RDP Authentication settings
Figure 76. Authentication settings
- Enable
Require authorizationto enforce user authorization before connecting to the PAM target. In particular, this option is required when setting Peer Verification to access the PAM target. - Enable
Use Excalibur credentialsto allow users to log in using their Excalibur credentials (for example, it is the password when you provide at the registration step from an invitation link).
Fill in your username and password.
Figure 77.VNC Authentication settings
SFTP¶
PAM SFTP Configurations
- Near Real-Time File Uploads: Large files—including those over 5 GB—can be uploaded efficiently, with minimal delay.
- Reliable and Scalable: The upload pipeline has been optimized to handle large transfers smoothly without timeouts, ensuring a responsive experience.
- Secure and Efficient: Files are uploaded securely while minimizing overhead, balancing speed and protection.
Security (RDP only)¶
Figure 81.RDP Security settings
Info
When creating an RDP target without predefined username and password, NLA needs to be disabled on the target Windows machine. The RDP target must be configured as such.
Figure 82. Configuration of the RDP target without predefined username and password
Figure 83.RDP session opened on a new tab
Remote Application (RDP only)¶
Figure 84.RDP Remote Application settings
See Direct Application Streaming via SAM for more details.
Web Target¶
Warning
The Web target is in preview mode for demo purposes. Sessions created during this phase are temporary and will be cleared once the feature becomes generally available. We’d love to hear your feedback at support@xclbr.com.
You can fill in the necessary information to add a Web PAM target:
- Name, Description, URL.
- Toggle authorization (this option is required when setting Peer Verification or Just in Time Access to access this target).
- Toogle recording and set retention period
Figure 85. Add a Web PAM target
Database Targets¶
Excalibur supports the following database target types:
- Oracle
- MSSQL
- PostgreSQL
- MySQL — coming soon
- MariaDB — coming soon
To add a database target, select Database Targets on the target-type screen, then choose the database type.
Figure 86. Add a Database PAM target
Fill in the required fields for the selected database type, then click Save.
Configuration fields by database type¶
Connect to a Database Target¶
After creating a database target, connect to it from any database client through Excalibur. Click the target in the PAM Targets list to open its details, which include two ready-to-use connection formats.
- Connection String — a single-line URI you can paste directly into clients that accept one.
- Connection Properties — individual fields (host, port, database, user) for clients that prompt for them separately.
Use whichever format your client supports.
MSSQL database target — connection details
Import PAM Targets via CSV¶
To import PAM targets from a CSV file, click the import button in the bottom-right corner.
Figure 92. Import PAM targets via CSV
You can drag and drop a CSV file or click to select one from your computer.
Figure 93. Click to select CSV file or drag and drop CSV file
For information on the required data format, click the question mark icon.
This will show you the required format and allow you to download a template.
Figure 94. Data format required for importing a CSV file (the format can be changed in future releases)
Direct Application Streaming via SAM¶
Overview¶
Excalibur's Streamed Access Management (SAM) feature allows users to access a specific application on a remote server without seeing the entire desktop. The application is streamed directly to their browser in real-time.
Key benefits include:
- Remote Hosting: Applications run on a secure server, not on the user's device.
- No Local Installation: Users only need a web browser to access the application.
- Real-Time Streaming: The application's interface is streamed live to the user.
- On-Demand Execution: Applications are launched only when needed, saving resources.
- End-to-End Protection: All communication is encrypted and secure.
Configuration¶
To stream an application, it must first be configured on the RDP PAM target (for example, using Microsoft RemoteApp). You can then create or edit an RDP PAM target in Excalibur and configure the Remote Application settings.
Figure 95.PAM: Remote Application configuration
- In the Application name field, enter the executable name prefixed with
||.- Example:
||Notepad. In this case, connecting to the PAM target will only show the Notepad application.
- Example:
- In the Working directory field, you can specify a starting directory.
- In the Command line arguments field, you can add arguments (e.g., a file path to open automatically).
- Example:
c:\users\administrator\Documents\demo_file.txt. In this case, connecting to the PAM target will only show the documentdemo_file.txtopened in Notepad (provided the file exists).
- Example:
Automated Login Macros for Web PAM Targets¶
Administrators can record and manage login macros for Web PAM Targets, enabling fully automated credential insertion and authentication when a PAM session starts.
To create a login macro, navigate to the PAM Target details page
Figure 96.PAM Target details button
Clicking the "Record Macro" button to start recording a new macro.
Figure 97. Record Macro button
The PAM Target session will open in a new tab with a "Recording Macro" pop-up.
Figure 98. Macro recording window
If the Web PAM Target is setup with credentails, you can also add those credentials to the macro recording
Figure 99. Macro recording window with credentials
Perform the login steps as you normally would. Once done, click the "Save and Exit" button to finish. It will become part of the Web Target configuration.
When view the PAM Target details, you can see the recorded macro.
Figure 100. Recorded macro in PAM Target details
When any user starts a PAM session for that target, the system automatically replays the recorded macro, performing the login sequence and inserting credentials without manual input.
PAM Target Groups¶
You can group PAM targets together to make them easier to manage and assign to users via security policies. This enhances efficiency and allows for more specific access control.
Info
A default group called Default system PAM Target Group is created automatically. This group cannot be deleted or renamed.
Figure 101.PAM Target Groups - Overview
Create a PAM Target Group¶
Figure 102. Create a new PAM target group
Enter a name and description for the group and choose a color for its tag.
Figure 103. Create a new PAM target group - Fill in the name, description, and configure the Tag Color
You can add PAM targets to the group by clicking the plus button next to each target.
Figure 104. Add a PAM target to the PAM target group
You can also select multiple targets using the checkboxes and click the Add button.
Figure 105. Add multiple PAM targets to the PAM target group
The selected targets will be displayed in the Selected PAM Targets section.
Figure 106. List of Selected PAM targets
Click the Save button to create the group.
Edit a PAM Target Group¶
To edit a group, click the pencil icon in the Action column. You can update its name, description, and members.
Info
The Default system PAM Target Group is created during installation and cannot be deleted. Its name, description, and color tag cannot be edited.
PAM Target Group - Audit logs¶
Administrators can view the Audit Logs for PAM Target Groups to track all changes and activities.
Figure 107.PAM Target Group - Audit logs
Sessions¶
The PAM Sessions page includes Sessions and Full-text search functionalities. Administrators can access all sessions in the system, while users can only access their own. Tenant Administrators can access all sessions within their tenant.
Refer to the User Manual for more details.
Sessions¶
The PAM Sessions page is a central place to manage and review all session recordings. This provides comprehensive oversight of user interactions with critical systems, which is crucial for maintaining security and compliance. Refer to the User Manual for more details.
Figure 108.PAM Sessions overview
Live Session Shadowing¶
In addition, authorized administrators can select an active session in the table and view, join, monitor, and terminate active sessions in real time. This provides better operational visibility, enables faster incident response, and allows immediate risk mitigation when necessary.
Figure 109. View, join, monitor, and terminate active sessions
When an administrator joins a session, it is streamed live to their browser while the user continues working normally, ensuring the session remains uninterrupted unless explicitly terminated by an administrator.
Figure 110. Live session shadowing
Live session monitoring and shadowing are supported for the following connection types:
- RDP
- SSH
- VNC
Anomaly Triage¶
The Anomaly Triage tab provides a centralized view for reviewing and managing sessions flagged by anomaly detection.
Figure 111. Anomaly Triage
Sessions are categorized into the following statuses:
- Anomaly Detected: Newly detected anomalies that have not yet been reviewed,
- In Review: Sessions currently being investigated,
- Dismissed: Sessions determined to be safe or non-threatening,
- Confirmed Threat: Sessions confirmed to contain suspicious or malicious activity.
Sessions with unresolved anomalies are highlighted in red for quick identification.
Sessions with detected anomalies include additional context and investigation tools.
Figure 112. Session with detected anomaly - Additional context and investigation tools
Clicking on Start review scrolls down to AI Session Assistant. You can perform actions such as "Dismiss" or "Confirm Threat" based on your investigation and add notes to the session for future reference.
Figure 113. AI Session Assistant - Add notes and take actions
You can continue the on-going investigation session by clicking Go to review
Figure 114. Continue investigation session
Once the threat is confirmed, a banner will be displayed on the session details page to indicate that this session contains confirmed malicious activities. You can reopen the investigation by clicking the "Reopen" button. Once click, the session will be moved back to Anomaly Detected status.
Figure 115. Confirmed Threat - Banner displayed on session details page
You can also Reopen the Dismissed session if you want to review it again. Once click, the session will be moved back to Anomaly Detected status.
Figure 116. Reopen a Dismissed session
Full-Text Search¶
The Full-Text Search feature allows you to find specific text or commands within any recorded session.
Search results are displayed in a table. You can view details about each occurrence or play the corresponding session recording to see the full context. This helps you quickly find relevant information and analyze specific scenarios.
See User Manual -> PAM -> Sessions -> Full-Text Search for more details.
Tenants¶
This section provides an overview of all tenants in the system and allows you to create new ones. You can use the search field to find specific tenants or switch to a different tenant directly from this menu.
This section is only available to System Administrators.
Tenant List¶
From this page, you can manage all tenants. System Administrators can edit or delete existing tenants as needed.
Figure 117. Tenants list
Create a New Tenant¶
To create a new tenant, click the "+" button in the bottom-right corner. Here you can enter the tenant's general information, such as its name, alias, description, and network addresses.
Figure 118. Create a new tenant
Tenant Details¶
Clicking on a tenant displays its details, which are organized into several tabs.
-
General: Basic information about the tenant, its User Group list, and Cluster Status.
Figure 119. General information
-
Identity Store: Lists all identity stores associated with the tenant. You can create a new identity store or delete an existing one.
Figure 120. Identity store
-
Users: Lists all users associated with the tenant. You can delete existing users from here.
Figure 121. Users
-
Invitations: Displays all invitations sent under the tenant. You can copy an invitation link, resend an invitation, or delete it. You can also create a new invitation from this tab.
Figure 122. Invitations
Figure 123. Clicking the "+" button in the bottom-right corner to add a new invitation.
Figure 124. Select identity store
Figure 125. Clicking the invitation button
Figure 126. Selecting the user role: User, Auditor, or Administrator
Figure 127. Invitation successfully sent
-
Network: Lists all network addresses associated with the tenant. You can add new network addresses or import them from a file.
Figure 128. Network
Provision Tenants and Manage PAM Targets via API¶
Automated Tenant Provisioning:
- Administrators can automate tenant creation, including inviting users, using our public API with OAuth2 authentication.
- The system now supports retrieving dynamic user-group IDs in tenant scope, enabling automated user invitations without manual intervention.
Automated PAM Target Assignment:
- PAM targets can now be assigned to the correct PAM groups automatically via API.
- The system now supports retrieving dynamic PAM group IDs in tenant scope with OAuth2, removing the need for manual login.
These features are particularly useful for large organizations or government agencies, enabling faster, more secure, and fully automated onboarding of tenants, users, and PAM resources.
Delete a Tenant via API¶
Administrators have the ability to fully remove a tenant and all associated data when necessary.
- Using the tenant deletion API, a tenant and all tenant-specific resources can be permanently deleted.
- This helps organizations comply with legal, regulatory, or internal data retention policies.
- Ensures that all data is securely and completely removed, giving full control over tenant lifecycle management.
Flexible Tenant Deletion and Lifecycle Management¶
When delete a tenant, administrators can choose decommission (soft delete) or immediate deletion (hard delete) based on their needs.
Figure 129. Tenant Deletion Options
All tenant lifecycle actions (create, update, decommission, permanent delete) are logged for traceability and compliance.
Info
Each deployment can define whether deletions default to soft or hard mode, aligning with organizational policies and compliance needs.
When a tenant is deleted — whether via force delete or final hard delete after decommission — all associated recording files are automatically removed from the recording directory volume as part of the deletion process.
Decommission Tenant¶
Decommission (soft delete) (recommended): Tenants can be safely decommissioned and placed in read-only mode while users retain access to existing data and recordings until a scheduled permanent deletion date.
- Decommissioned tenants will be accessible in read-only mode. It will block changes while still allowing login and essential user management actions, protecting data integrity.
- Scheduled permanent deletion date is prefilled with the latest recording expiration time.
- When the scheduled deletion date is reached, the tenant and all associated entities will be permanently deleted.
Figure 130. Decommission with Scheduled permanent deletion date
- Once a tenant is decommissioned, The tenant remains visible in the tenant list with a "Decommissioned" status.
Figure 131. Decommissioned tenant in the tenant list
Figure 132. Decommissioned tenant details view
- When accessing a decommissioned tenant, users see a persistent in-app banner, clearly communicating its read-only state and final removal date.
Figure 133. In-app banner when accessing a decommissioned tenant
Delete Tenant Immediately¶
Delete immediately (hard delete): Permanently remove the tenant and all associated resources. It is useful when required for legal, compliance, or operational reasons.
- This action can not be undone.
- Tick the confirmation checkbox, then type "Tenant" to proceed with the deletion.
Figure 134. Delete immediately confirmation
Restore a Decommissioned Tenant¶
Decommissioned tenants can be safely restored and returned to an operational state. This ensures accidental or temporary tenant decommissions can be reversed with clear user feedback, auditability, and consistent system behavior.
Tenant Restore Availability¶
-
List actions
- Decommissioned tenants display a Restore action in the Actions menu
- Non-decommissioned tenants do not show the Restore option
-
Bulk restore
- When multiple tenants are selected, Restore (n) is shown only if at least one selected tenant is decommissioned
- The restore operation:
- Runs only for eligible (decommissioned) tenants
- Skips ineligible tenants automatically
- Displays a message explaining which tenants were skipped and why
Confirmation & Safety Checks¶
- Selecting Restore opens a confirmation modal
- The modal clearly explains that restoring a tenant will:
- Cancel any scheduled deletion
- Re-enable the tenant for normal operation
- Users can choose to Cancel or Restore before proceeding
UI States & Feedback¶
- After confirmation:
- Tenants move to an In Progress state with a spinner indicator
- Relevant actions are disabled to prevent duplicate restore attempts
- Successful restore: Tenant status transitions to Completed
- Failed restore: Tenant status transitions to Failed, with clear failure feedback displayed in the UI
Audit & Compliance¶
- Audit logs are updated to reflect all tenant status changes
- Restore actions are fully traceable for compliance and operational review
Post-Restore Access¶
- Once restored:
- Users can log in to the tenant
- All operations available prior to soft deletion are fully restored
Network¶
Tunnels¶
Tunnels Overview¶
The Excalibur Tunnel Client is a component that creates a secure connection from your company's local network to the Excalibur Cloud. This allows users to access resources on your local network (like servers or applications) through the Excalibur Dashboard, even if the Dashboard is hosted in the cloud.
It establishes a secure and reliable connection using mutual TLS (mTLS) for both authentication and encryption, ensuring your data remains protected.
- Enhanced Security: Provides a secure, encrypted communication channel for privileged access.
- Flexibility: Can be deployed in VMs or on local machines.
- Simplified Management: Integrates smoothly with PAM for centralized access management.
- Hybrid Compatibility: Bridges the gap between on-premise and cloud-based systems.
- Cross-Platform: Available for Debian/Ubuntu, Red Hat/CentOS, other Linux distributions, and Windows.
Figure 135. Tunnel overview in Dashboard
More details about the Excalibur Tunnel Client are available on GitHub.
After installing the client, you can run the command sudo excalibur-tunnel -h to see all available commands.
Figure 136. Excalibur-tunnel client application help menu
Create a Tunnel in Dashboard¶
To create a new tunnel, click the plus button in the bottom-right corner.
Figure 137. Create a new tunnel
Enter a name and description for the tunnel, then click the save button.
Figure 138. Fill in new tunnel information
Establish a Tunnel Connection with the Excalibur Tunnel Client¶
After creating a tunnel in the Dashboard, click on its name to see the setup instructions.
Figure 139. Click a tunnel name to view the commands to establish a connection
There are four main steps:
- Download the Tunnel Package
- Install the
excalibur-tunnelclient application - Activate the tunnel
- Verify the tunnel status
Figure 140. Overview of Tunnel setup
First, download and install the Excalibur Tunnel client on a machine in your local network that can access the PAM resources you want to share. Be sure to select the correct operating system.
Figure 141. Select the operating system to install the Excalibur Tunnel Client
For Debian and Red Hat-based systems, you can run the commands provided in the Tunnel Setup section.
Figure 142. Tunnel Setup for Debian-based systems
Figure 143. Tunnel Setup for Red Hat-based systems
For Windows, you can download the installer through the browser or via the command line.
Figure 144. Tunnel Setup for Windows systems - Download the installer using GUI
Figure 145. Tunnel Setup for Windows systems - Download and install the tunnel via command line
After installing the tunnel client on Windows, you can activate the tunnel using CMD or PowerShell.
Figure 146. Tunnel Setup for Windows systems - Activate the tunnel via command line
Excalibur Tunnel Client - Proxy Configuration¶
The Excalibur Tunnel Client supports proxy configurations, which is useful for environments where internet access is restricted. This feature routes all connections through a specified proxy server.
Run the command sudo excalibur-tunnel setup to configure the proxy settings.
Figure 147. Excalibur Tunnel Client - Proxy settings
You can also select different log levels, such as debug, info, warning, error, and fatal.
Figure 148. Excalibur Tunnel Client - Select Log Level
Click the Save button to save the settings.
Info
The Windows installer includes log rotation. Logs are compressed every 50MB, and logs older than 7 days are deleted.
Tunnel Audit Logs¶
To view a tunnel's audit logs, click on the tunnel and select the Audit Logs tab.
Figure 149. Tunnel Audit logs
Connect to a local PAM Target via the Tunnel¶
For PAM targets located within your local network, you can connect to them through the Excalibur Tunnel Client. This allows secure access to internal resources without exposing them directly to the internet.
You must have an Excalibur Tunnel Client set up within your local network and the PAM target's hostname or IP address must be reachable from the machine running the Tunnel Client.
Go to PAM targets, then create or edit a PAM target. In the Network details section, select the tunnel you created.
Figure 150. Select the tunnel name in a PAM target
Afterward, you will see the PAM target listed in the tunnel's description.
Figure 151.PAM target in the tunnel description
You can connect to SSH, RDP, and VNC PAM targets through the tunnel.
Connect to an Identity Store via the tunnel¶
Connection to Identity Stores via the tunnel is supported with full configuration and monitoring capabilities.
Go to Identity Stores and create or edit an existing Identity Store. Then add (or edit) a configuration of that Identity Store.
Figure 152. Add or edit a configuration of an Identity Store
In the configuration page, select the tunnel and configure the parameters such as host name, port, and protocol.
Figure 153. Configure the Identity Store settings with tunnel
Once connected, the connection status is logged.
Figure 154. Connection status of Identity Store via Tunnel
Alerts are generated for failures or timeouts.
Figure 155. Alerts for Identity Store connection issues
In the Tunnel page, you will see the Identity Store listed under the Assigned Identity Store Configurations section.
Figure 156. Identity Store in Tunnel page
Connect to PAM targets using Native SSH and RDP Client¶
Overview¶
Many organizations rely on native SSH and RDP clients (such as PuTTY, OpenSSH, or Microsoft Remote Desktop) for automation, operations, and legacy workflows.
Excalibur fully supports these native clients via the Excalibur Tunnel Client, allowing your existing scripts and tools to function seamlessly while maintaining security. This approach secures your connections with strong authentication (MFA), and least-privilege controls—without exposing RDP/SSH to the internet or bypassing critical PAM policies and auditing.
Requirements¶
- An Excalibur Tunnel Client must be installed on your side, i.e., the machine having the native SSH/RDP client must be able to reach the machine having the Excalibur Tunnel Client installed.
- A port that is not in use on the machine having the Excalibur Tunnel Client installed.
Step 1: Create an Authentication Security Policy for PAM target groups¶
Unlike standard PAM access via the Dashboard, native client access requires a specific Authentication security policy targeting that PAM target group and user group.
-
Create a new security policy with the following settings:
- Action Type: Authentication
- Target Type: PAM
-
Assign the relevant User Groups (who needs access).
- Assign the relevant PAM Target Groups (which targets can be accessed).
- Assign a Rule Set (e.g., Default authentication rule set).
- Click Save.
Figure 157. Create a new Authentication security policy targeting PAM
Step 2: Enable Proxy in Tunnel Configuration¶
Enable SSH or RDP Proxy in Proxy Setting in the Tunnel configuration (Dashboard -> Network -> Tunnels).
Fill in the available port for SSH Proxy and/or RDP Proxy (in the requirements).
Figure 158. Enable RDP and SSH Proxy in Tunnel configuration
After saving the tunnel configuration in the Dashboard, the Excalibur Tunnel Client will automatically start listening on the specified ports for incoming native client connections.
Step 3: Connect using Native SSH or RDP Client¶
Go to the PAM list page, click on View Target Details:
Figure 159. View Target Details
You will see a SSH PROXY CONNECTION tab or RDP PROXY CONNECTION tab depending on the target type.
Figure 160.SSH Proxy Connection tab
SSH Proxy connection¶
Select the correct tunnel and it will show you details on how to connect to the PAM target using native clients.
Figure 161.SSH Proxy Connection details
Use any SSH client to connect to the PAM target using the command:
ssh username@<Tunnel_Client_IP> -p <ssh_proxy_port>
where
usernameis specified in this Proxy Connection details page. It is in format'qr%<pam_target_id>'-
<tunnel_client_ip>can be:- the IP address of the machine having the Excalibur Tunnel Client installed,
- or it can be
localhostor0.0.0.0or127.0.0.1if the native SSH client and Excalibur Tunnel client are installed on the same machine.
-
<ssh_proxy_port>is the port specified in the Tunnel Proxy configuration.
Figure 162. Command for SSH only
Once running, a QR code will be displayed to authenticate using the Excalibur Mobile App.
Figure 163. Example of SSH connection via Excalibur Proxy
You can also use SFTP to transfer files. Click on SSH+SFTP tab to view more details of commands to run.
Figure 164. Commands for SSH and SFTP
RDP Proxy connection¶
Follow the same steps as for SSH Proxy connection, but select the RDP PROXY CONNECTION tab.
Figure 165.RDP Proxy Connection details
SAML¶
Excalibur supports SAML integration, which allows for secure authentication through enterprise identity providers. SAML (Security Assertion Markup Language) is a standard for Single Sign-On (SSO). It lets users log in once to access multiple applications without needing to log in again for each one. It works by passing authentication information from an Identity Provider (IdP) to a Service Provider (SP).
Service Providers¶
Service Providers¶
The Service Providers screen lists all configured Service Providers (SPs) that use Excalibur for SAML-based authentication. From here, you can create, edit, and delete SPs.
Figure 166. Service Providers overview
Add a New Service Provider¶
Figure 167. Click the plus button to add a new Service Provider
Figure 168. Fill in new Service Provider information
General Information
- Name: Enter a clear, descriptive name for the Service Provider (e.g., Grafana Cloud).
- Description (Optional): Add any notes to help other admins understand its purpose.
- Enabled Toggle: Enable the SP immediately or leave it disabled to finish setup later.
- Initiated Login: Enable this to allow users to log in to this SP directly from the Excalibur interface.
Metadata Configuration
You have two options for configuring the SP's metadata:
-
Option 1: Fill in Metadata URL
- Enter the Metadata URL provided by the SP. This is a direct link to the SP's metadata file (usually ending in
.xml).
Figure 169. Fill in Metadata URL
- Enter the Metadata URL provided by the SP. This is a direct link to the SP's metadata file (usually ending in
-
Option 2: Upload XML Metadata
- Upload a metadata file (.xml) provided by the SP.
Figure 170. Upload XML Metadata
Login to a Service Provider¶
Users can log in directly to service providers from the interface.
Figure 171. Click the login button to log in to a Service Provider
If login isn't available for a service provider, a message will explain why.
Figure 172. Login not available for this Service Provider
Info
Users can also authenticate to SAML applications using passkeys.
Edit Service Provider¶
Figure 173. Click the pencil icon to edit a Service Provider
Figure 174. Edit the Service Provider as when creating a new one
Service Provider Groups¶
You can organize Service Providers into groups for easier policy management. This allows you to apply settings to an entire group at once instead of configuring each SP individually.
Figure 175. Service Provider Group overview
Create Service Provider Group¶
Figure 176. Click the plus button to create a service provider group
Enter a name and description for the group, then select the Service Providers to add to it.
Figure 177. Add a Service Provider to the group
You can select multiple Service Providers using the checkboxes and click the Add button.
Figure 178. Add multiple Service Providers to the group
The selected SPs will appear in the Selected Service Providers section.
Figure 179. List of Selected Service Providers
Click the Save button to create the group.
Edit Service Provider Groups¶
To edit a group, click the pencil icon in the Actions column. You can update its name, description, and members.
Figure 180. Edit Service Provider Group
Identity Provider¶
Figure 181. Identity Provider overview
This section provides the URLs and certificate required to configure your service providers.
- Entity ID: The unique identifier for the Identity Provider.
- URL (Metadata URL): The endpoint where SPs can retrieve the IdP metadata. You can copy the URL, copy the full metadata content, or download it as an XML file.
- Certificate: The certificate used to digitally sign SAML assertions. You can renew, copy, or download the certificate. You can also generate a new signing certificate or upload your own.
Security¶
This section contains settings related to system security. The options available depend on your role (System Administrator or Tenant Administrator).
Audit Logs¶
This section provides a centralized view of all audit logs.
Figure 182. Security - Audit Logs overview
You can click Expand All or Collapse All to view or hide details for all entries.
Figure 183. Expand All and Collapse All buttons
Audit Log Filters¶
You can filter audit logs by Action, Resource Type, User, and Date Range.
Figure 184. Filter by Action
Figure 185. Filter by Resource Type
Figure 186. Filter by User
Figure 187. Filter by Date
Figure 188. Filter by Date Range
Geofences¶
A Geofence is a virtual boundary around a specific geographical area. Here, you can create new Geofences, edit existing ones, and organize them into groups.
Geofences¶
Overview¶
The Geofences page allows you to manage all geographical boundaries.
Figure 189. Geofences overview
Requirements
A valid Google Places API key is required for full functionalities (e.g., searching addresses, selecting polygon geofence type for country-level area)
Figure 190. Google Places API key configuration in System Settings -> Map Settings
If a Google Places API key is not configured, a default API key provided by Excalibur will be used. However, the search function will be disabled and replaced with a text:
To setup Google Places API key, go to Map Settings, enter the API key and enable Places API. Please refer to our Google Maps API instruction for more details.
Create a New Geofence¶
To create a new Geofence, click the plus button in the bottom-right corner.
Figure 191. Click the plus button to create a new Geofence
You have two options for the Geofence shape: Circle or Polygon.
- Circle: Define a circular area by specifying a center point (latitude and longitude) and a radius.
- Polygon: Define a country-level area by country name.
You can also toggle Display all Geofence to see all existing geofences or disable other existing geofences on the map.
Figure 192. Display all Geofence toggle and Circle or Polygon type selection
Circle geofence type¶
Info
The measurement unit of radius in geofences is metres.
Figure 193. Circle geofence type
Enter a name and select the Geofence Groups it should belong to.
Figure 194. Fill in Geofence name and select Geofence Groups
Requirements
If a valid Google Places API key is not configured, the search function will be disabled and you will need to enter the latitude, longitude and radius manually. Please refer to our Google Places API instruction.
You can type an address in the Search address field.
Figure 195. Search address field
Once selected, the system will automatically fill in the latitude and longitude and displayed the circle result on the map. You can also enter these values manually. Click Save to create the geofence.
Figure 196. After selecting an address, the latitude and longitude are filled in automatically with a circle displayed on the map
Polygon geofence type¶
Requirements
A valid Google Places API key is required for country detection and search functionality to work correctly. Please refer to our Google Places API instruction.
Info
If a country data is not available, the system will automatically falls back to the Circle geofence type to ensure uninterrupted functionality.
Polygon geofence type allows you to define a country-level area by selecting a country name. After selecting the country name, a full country outline is rendered on the map.
Figure 197. Polygon geofence type with Slovakia selected
Edit/Delete a Geofence¶
You can edit or delete existing geofences from the actions menu in the list.
Figure 198. Edit or delete a geofence
Geofence Audit Logs¶
To view the audit logs for a geofence, click View Geofence Details in the Actions column.
Figure 199. Geofence Audit logs
Geofence Groups¶
From this page, you can manage all Geofence Groups. You can view, edit, remove, and create new groups.
Figure 200. Geofence Groups overview
Create Geofence Group¶
Figure 201. Click the plus button to create a new Geofence Group
Figure 202. Fill in the name and description of the Geofence Group
Click the save button to create the group.
Edit Geofence Group¶
Click the edit button to modify a group's name and description.
Figure 203. Edit Geofence Group
Geofence Group Audit Logs¶
Clicking on a Geofence Group displays its audit logs.
Figure 204. Geofence Group Audit logs
Security Policies¶
This section is where you manage Security Policies and Rule Sets, which control access between User Groups and PAM Target Groups. You can define policies that specify which users are authorized to access which resources.
Security Policies¶
Overview¶
- A Security Policy defines access rules. It includes a name, description, target type (e.g., Dashboard, PAM), action type, a list of user groups, and a list of rule sets. Depending on the action and target type, a security policy may relate to
- Dashboard
- SAML Service Provider Groups
- PAM Target Groups
- Evaluation Logic: For access to be granted, a user must meet all the conditions of at least one complete rule set within a policy.
- Policy Management: Policies can be created, modified, copied, or deleted. System Administrators can manage all policies, while Tenant Administrators can only manage policies within their tenant.
Figure 205. Security Policies overview
The system includes four default security policies that can be modified but not deleted.
- Default registration security policy
- Default authentication security policy
- Default authorization security policy
- Default SAML authentication security policy
When you edit a default policy, a warning will appear to confirm the action.
Figure 206. Warning when editing default security policies
Registration Type¶
Figure 207. Security Policies: Registration type
Definition¶
-
A registration security policy defines the rules a user must meet during the registration process. This policy is always tied to the Dashboard as its target and includes mappings to user groups and rule sets. Every registration policy must have at least one user group assigned to it.
-
In the system scope, a default registration policy is automatically created during database initialization. It includes all three default user roles, has no time or date restrictions, uses the default rule set, and can be edited by authorized users but not deleted.
-
Administrators can also create or copy custom registration policies in the system scope. From the system-level tenant detail view, they can also manage tenant-specific registration policies—similar to how tenant Active Directories are managed.
-
In the tenant scope, a default registration policy is created when the tenant is created and removed if the tenant is deleted. It mirrors the system default but links to the tenant’s default user groups and can be deleted if needed.
Validation¶
- During the registration process, the system uses the tenant ID and user ID from the QR code to select the relevant registration security policies and their associated rule sets. If at least one complete set of rules within a policy is successfully validated, the user is authorized to register. If no rule sets pass validation, registration is denied, and the system records which rules prevented it.
- Additionally, the system keeps track of the rules that were successfully completed. The registration action details will show the policies used to validate the user and the results of those validations.
- Note: Since rule sets with the same name may exist in both the system and tenant scope, the system clearly indicates which scope each rule set belongs to, ensuring transparency.
Authentication Type¶
Figure 208. Security Policies: Authentication type
Definition¶
- An authentication security policy defines the rules users must follow during login. There are two types: one for Dashboard access and another for SAML Service Provider authentication via the Excalibur SAML IdP. Both support login using tokens (QR codes) or passkeys. Dashboard policies require at least one user group, while SAML policies require at least one user group and one SAML service provider group.
- In the system scope, default Dashboard and SAML authentication policies are created automatically during setup. These include all default user groups, have no time restrictions, and use the default rule sets. Authorized users can edit these policies but cannot delete them.
- Tenant-level authentication policies are managed similarly. When a tenant is created, default Dashboard and SAML policies are set up with tenant-specific groups and can be edited or deleted. Tenant Administrators can also create their own policies and use system-defined rule sets within the tenant scope.
- For emergency access, a rescue authentication policy can be created only by System Administrators via the command line. This policy has no restrictions, is used solely for emergency logins, and deletes itself after a successful login. Tenant scopes do not have a rescue policy, but tenant policies can be managed directly by System Administrators.
Validation¶
- The validation process varies depending on the target type. For SAML authentication, security policies are selected based on the tenant ID, user ID, user groups, and SAML Service Provider groups. For the Dashboard target, policies are selected based solely on user groups.
- The system validates the selected security policies and their related rule sets. If at least one complete rule set passes validation, the user is authorized to authenticate. If no rule sets pass, access is denied, and the system records which rules prevented authentication.
- The action details display the policies used to validate the user during registration and the outcomes of each validation.
Authorization Type¶
Figure 209. Security Policies: Authorization type
Definition¶
- An authorization security policy defines the rules a user must follow during the PAM authorization process. It targets PAM and requires at least one PAM target group, one user group, and one rule set to be assigned. Users can authorize by scanning a QR code or using their passkey.
- In the system scope, a default authorization policy is created during system setup. This policy has no time limits and links to the three default user groups, a default PAM target group, and a default rule set. While it can be edited, it cannot be deleted.
- System Administrators manage tenant authorization policies through the tenant’s Security Policies tab. When a tenant is created, a default authorization policy is also created for that tenant and is deleted when the tenant is removed. This tenant-specific default policy connects to the tenant’s default user groups, PAM target group, and rule set, and can be edited but not deleted.
- Tenant Administrators can create, edit, delete, or copy their own authorization policies, which must include at least one PAM target group, one user group, and one rule set. Rule sets defined at the system level are also available within the tenant scope, allowing tenant admins to use or copy them for their policies.
Validation¶
- When a user initiates access using a QR code or passkey, the system checks their identity and group membership to determine which authorization policies apply. Based on these policies, it evaluates the necessary security rules. If at least one complete set of rules is successfully validated, the user is authorized, and a PAM session is created. If no rules are fully met, access is denied, and the system logs which rules were attempted and which ones failed.
- The system also records any rules that were successfully completed. For added efficiency, if the user already passed certain rules during the login process, those validations are reused and not repeated during authorization.
- The user’s access details clearly show which policies were applied and the results of each validation, ensuring transparency and easier troubleshooting.
Security Policy Audit Logs¶
To access Security Policy Audit Logs, clicking on a security policy then select Audit logs tab.
Figure 210. Security Policy Audit logs
Create a security policy with Peer Verification¶
You can enable Peer Verification in a security policy for all Action types (Registration, Authentication, Authorization) and all Target types (Dashboard, SAML, PAM).
Once enabled, you can configure the following options:
- Enable/Disable E-mail Notifications
- Set the number of required Approvals
- Set the Expiration time in human-readable format (e.g., 1 month, 2 hours 30 minutes, etc)
- Select one or more User Groups as Approvers Groups
- Select one or more users as Approvers from above groups
Figure 211. Peer Verification configuration
Info
To set up peer verification for PAM authorization, ensure that Require authorization is enabled in the PAM target settings.
Figure 212. Require authorization in PAM target settings to use Peer Verification
Once Peer Verification is enabled, when a user attempts to register, authenticate, or authorize using the token, a dedicated page will be displayed showing the Peer Verification status.
Figure 213. Peer Verification after completing authentication factors (PIN, Biometry, location) in the mobile app
Create a security policy with Just in Time (JIT) access¶
You can enable Just in Time (JIT) access in a security policy for Authorization action type and PAM target type (by default).
Once enabled, you can configure the following options:
- Enable/Disable E-mail Notifications
- Set the number of required Approvals
- Set the approvers groups
- Set the preferred approvers
Figure 214. Just in Time access configuration in security policy
Info
Similar to Peer verification, ensure that Require authorization is enabled in the PAM target settings to use Just in Time Access.
Figure 215. Require authorization in PAM target settings to use Just in Time Access
Rule Sets¶
Overview¶
Rule Sets define a collection of authentication rules and conditions that can be assigned to Security Policies.
Each rule set includes a required name, an optional description, configuration of authentication factors such as PIN & biometry, an option to allow passkey usage, and additional conditions, including Time range, IP range, Geolocations and Geolocation Groups, Phone status, and Device integrity check.
Rule Set Management: Rule Sets can be created, modified, copied, or deleted by users with the appropriate permissions.
- System-scope administrators can manage all rule sets.
- Tenant-scope administrators can manage only rule sets created in their tenant.
- System-scope Rule Sets are visible in the tenant scope in read-only mode and can be reused in tenant policies.
Default Rule Sets can be modified or copied, but not deleted:
- Default registration rule set
- Default authentication rule set
- Default authorization rule set
- Default SAML authentication rule set
Figure 216. Rule Sets overview
Default geofences / geofence groups are pre-configured for the global regions of Europe and the Middle East, North America, South America, Africa, Asia, and Australia. Each region's time zones are mapped to a corresponding default geofence object. When a user selects a time zone during the setup process, the appropriate default geofence or geofence group is automatically mapped to the default rule set.
Create a New Rule Set¶
Figure 217. Click the plus button to create a new Rule Set
Figure 218. Fill in the name and description of the Rule Set
Rule Sets can include rules for:
- Passkey authentication
- Time
- Factors
- Geofences
- Phone Connection
- IP Address
Figure 219. Rule Set list
Passkeys¶
Enable this to allow users to authenticate with a passkey (fingerprint, face, or device PIN) instead of the mobile app token.
Figure 220. Enable Passkey authentication
Time¶
Figure 221. Time rule
Factors¶
Figure 222. Factors rule
Geofences¶
Figure 223. Geofences rule
Phone Connection¶
Figure 224. Select type: Status or Integrity check
Figure 225. Status
Figure 226. Online or Offline status
Figure 227. Integrity check
Once device integrity check is selected, the system will captures and displays detailed integrity information from Android and iOS devices
Android Devices:
- Whether the app is recognized and genuine
- The device integrity level
- App licensing status
iOS Devices:
- Confirmation of successful device attestation
- A clear reason when attestation fails
You can find those details in Action Detail → Validation Result.
Note
On iOS, attestation provides a pass/fail result with a failure reason.
On Android, certain device details such as OS version or patch level are not provided by the platform. If communication with the integrity service is temporarily unavailable, detailed attributes may not be shown.
IP Address¶
Figure 228. IP Address rule: select IP or IP range
Figure 229. Select IP Address
Figure 230. Select IP Address range
Rule Set Audit Logs¶
Clicking on a rule set displays its audit logs.
Figure 231. Rule Set Audit logs
Network Policy¶
This section allows you to define which network addresses are allowed to connect to the system.
By default, if no network policies are defined, the system will allow connections from all networks. As soon as you create a network policy, the system will only allow connections from the networks specified in the list.
Figure 232. Network Policies overview
Create a New Network Policy¶
Figure 233. Click the Add button to create a new Network Policy
Figure 234. Fill in the Network Address, click the Save button in the Actions column, and click the Save button in the lower-right corner
Import Network Policies¶
Figure 235. Click the Import button to import Network Policies
Figure 236. Select the file to import Network Policies
You can import a text file with a list of network addresses, one per line.
Figure 237. After importing a file, the content is automatically displayed in the box below
Click Confirm to import the network addresses, then click the Save button.
Password Rotation Policy¶
Overview¶
Active Directory Prerequisites
For this policy to function with Active Directory, the Identity Store connection must use LDAPS and the associated service account requires specific delegated permissions. Please refer to the Installation and Implementation Guide -> Configure Active Directory Permissions for Password Reset for the complete configuration steps.
Excalibur PAM allows you to configure automated password rotation for user accounts on PAM targets. You can schedule password changes at customizable intervals, from a minimum of 1 hour to a maximum of 1 year.
Automated password changes are currently implemented over SSH connections; thus, native support is limited to the SSH PAM protocol. For non-SSH targets such as RDP and VNC PAM, automated password rotation can be achieved by deploying an SSH server on those targets and then applying the password rotation policy accordingly.
Info
The SSH server feature is a built-in functionality in modern Windows servers and desktops that does not require any 3rd-party component:
- Windows 10 (version 1809 and later) – Optional feature: You can install it via Settings → Apps → Optional Features or using PowerShell (
Add-WindowsCapability). - Windows 11 – Pre-installed as an optional feature (can still be enabled via Settings or PowerShell).
- Windows Server 2019 – OpenSSH is included as an optional feature (but not installed by default).
- Windows Server 2022 – Available as an optional feature.
- Windows 8.1, 8, 7, Windows Server 2016 and earlier: Can be installed manually as a 3rd-party service.
Figure 238. Password Rotation Policy overview
Complexity Requirements¶
You can configure the following password complexity settings based on your organization's requirements:
Figure 239. Complexity requirements
- Lowercase letters: Option to require at least one lowercase letter (a-z).
- Uppercase letters: Option to require at least one uppercase letter (A-Z).
- Special characters: Option to require at least one special character (e.g., !, @, #, $, etc.).
- Numbers: Option to require at least one numeric digit (0-9).
- Password Length: Option to enforce a minimum password length (e.g., 12 characters).
These complexity settings can be enabled or disabled individually, offering flexibility in aligning with internal policies or compliance regulations.
Password Rotation Interval¶
You can configure how often passwords should be rotated (e.g., every 30, 60, or 90 days).
Figure 240. Password Rotation Interval
Authentication Methods¶
You can choose whether users authenticate with passwords or private keys when connecting to servers.
Figure 241. Authentication methods
Selection of PAM Targets¶
You can select the specific PAM targets (both Linux and Windows) to which this password rotation policy should apply.
Figure 242. Selection of PAM targets
Insights¶
Statistics¶
The Statistics section provides tools for monitoring and analyzing system usage, user activity, and device interactions.
Info
System Administrators can view statistics across the entire system and all tenants, while Tenant Administrators can only view statistics for their own tenant.
General¶
The General tab offers an overview of user-related statistics, providing insights into registration statuses, user groups, and invitation progress. You can also filter statistics by tenant.
Figure 243. General statistics overview
User Statistics¶
- Registered Users: The total number of registered users in the selected tenant.
- Invited Users: The number of users who have been invited but have not yet registered.
User Group Statistics¶
- System User Groups: Groups associated with built-in system roles.
- Non-System User Groups: Custom user groups created by administrators.
Invitation Statistics¶
This section provides an overview of the current status of user invitations.
PAM Target Statistics¶
This section shows statistics for different PAM target types (RDP, SSH, VNC).
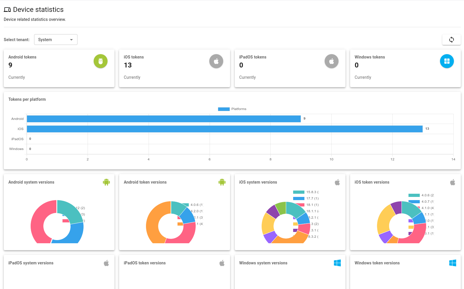
Devices¶
This section provides an overview of device-related statistics, including phone tokens and their distribution across different platforms.
Figure 244. Device statistics overview
Actions¶
This section provides an overview of user actions, such as registrations, authentications, and authorizations. It offers visibility into different action types, their statuses, and trends over time.
Figure 245. Actions statistics overview
Settings¶
This section allows you to manage essential application settings for Email, System, and Maps.
E-mail¶
This section is where you manage your email configurations, which are essential for sending emails from the application. You can create, edit, activate, and delete configurations.
Figure 246. E-mail Settings overview
You can configure email using SMTP or a service like Microsoft Exchange or Gmail (using OAuth2).
Figure 247. Click the plus button to add a new E-mail Configuration
Figure 248. Two options for E-mail configuration: SMTP or Exchange Online
Info
- The first configuration is automatically set as active.
- Additional configurations are not automatically activated if at least one existing configuration is already active.
- Each row displays an icon for quick configuration recognition, with a tooltip appearing on hover for additional details.
SMTP¶
Add an SMTP configuration¶
To create a new SMTP configuration, click the plus button and select Add SMTP Configuration. The Sender field supports a display name with the following format:
"Name Surname" <email@example.com>Name Surname <email@example.com>email@example.com
Figure 249. Fill in the SMTP configuration details
Figure 250. Fill in the E-mail verification details and verify to finalize the SMTP configuration
Add Exchange Online Configuration (Microsoft Graph API)¶
To create a new Exchange Online configuration, click the plus button, select Add Exchange Online Configuration, and fill in the required details. The Sender field supports a display name with the following format:
"Name Surname" <email@example.com>Name Surname <email@example.com>email@example.com
Figure 251. Exchange Online Configuration details overview
Then, enter an email address for verification to finalize the configuration.
Figure 252. Fill in the email for verification
Identity Stores¶
This section is only available to Administrators.
This section is the central hub for managing Identity Stores, which securely store user identities and credentials. You can add, edit, or remove Identity Stores as needed.
Info
If no external Identity Store is configured during deployment, a default Local Identity Store and administrator account are created automatically.
Figure 253. Identity Stores overview
The list of identity stores displays their overall connection status. You can expand each entry to see detailed information about its configuration.
Figure 254. Identity Store: Expanded view of one Identity Store
Create a New Identity Store¶
Figure 255. Click the plus button to create a new Identity Store
We support different identity stores including AD-based Identity Stores, Entra ID Identity store (formerly Microsoft Azure Active Directory) and Local Identity Store (Excalibur as an Identity Store).
Figure 256. Select the type of Identity Store
AD-based Identity Store¶
Create an AD-based Identity Store¶
Figure 257. Fill in the Identity Store details
You can set up multiple configurations for a single identity store either during the initial setup or directly from the Dashboard. These configurations are checked regularly, and the system will automatically switch to a working one if another becomes unavailable.
Figure 258. Click ADD to add configurations
Figure 259. Fill in the configuration details
Manage Configurations¶
You can add, edit, duplicate, or delete configurations. Connection tests are performed before saving to ensure everything works correctly.
Figure 260. Identity Store: Multiple configurations
Microsoft Entra ID Identity Store¶
To use Microsoft Entra ID as an identity store in Excalibur, you must first configure an application in the Azure Portal. The goal of this process is to obtain the Client ID, Client Secret, and Tenant ID.
Follow the steps below to generate these credentials.
Prerequisites¶
- Access to Azure Portal
- Admin permissions to create users and register applications
Register Application¶
-
Go to Microsoft Entra ID > App registrations.
-
Click + New registration.
-
Enter name, e.g.
Entra_Identity_Store. -
Set Supported account types:
Single tenant. -
Leave redirect URI empty for now.
-
Click Register.
Figure 261. Register an application
Add Microsoft Graph Permissions¶
-
In your app, go to API permissions.
-
Click + Add a permission.
-
Select Microsoft Graph.
-
Select Application permissions.
-
Add:
User.Read.All
-
Click Add permissions.
-
Repeat steps 2 - 4 but now select Delegated permissions at step 4.
-
Add:
emailopenidprofileUser.Read
-
Click Add permissions.
-
Click Grant admin consent for [Tenant].
-
Confirm.
Figure 262. Configured permissions
Redirect URIs¶
-
Go to Authentication.
-
Click on + Add a platform.
-
Select Web.
-
Set redirect URI to
https://$HOSTNAME/api/v1/setup/entra/redirectwhere$HOSTNAMEis Fully Qualified Domain Name of your Excalibur application instance - cloud (SaaS) or on-premise. -
Click Configure.
-
Click Add URI, type
https://$HOSTNAME/api/v1/auth/entra/redirectand click Save.
Figure 263. Configured Redirect URIs
Create Client Secret¶
-
Go to Certificates & secrets.
-
Click + New client secret.
-
Add description (e.g.,
Secret). -
Select expiration (e.g., 6 months).
-
Click Add.
-
Copy the secret value immediately - you can't view it after leaving the page.
Figure 264. Copy the Client Secret value
Copy Identifiers¶
In the Overview tab of your registered app, copy:
-
Application (client) ID -
Directory (tenant) ID
Fill in Entra ID Identity Store Details¶
Once you have the Client ID, Client Secret, and Tenant ID, you can proceed to configure the Entra ID Identity Store in Excalibur.
Figure 265. Fill in the Entra ID Identity Store details
Fill in the required details to connect to your Entra ID and click the Save button.
Local Identity Store¶
Create a Local Identity Store¶
Figure 266. Fill in the Local Identity Store details
Click the Save button to create the Local Identity Store.
Add users to Local Identity Store¶
To add users to the Local Identity Store, click on "Edit Identity Store" button in the Actions column.
Figure 267. Click the Edit Identity Store button to manage users
Figure 268. Click "Add User" button
Add a single user¶
You can add a single user by filling in the user details: Name, Surname, Email and click the Save button to add the user.
Figure 269. Fill in the user details
Import multiple users from a file¶
You can also import multiple users from a CSV or Excel file by selecting the tab Import users from file or optionally paste CSV data.
Figure 270. Import users from a file
Clicking on What data format is required for importing a CSV or Excel file? to see the required format and download the template.
Figure 271. Required data format for importing users
Once the file is selected, the system automatically map common headers like Email, Name, Surname, checks for duplicate entries within the file, validates email formats, and resolves group assignments before importing.
Figure 272. Data Validation and Preview
You can select or delete user(s) from the Data Preview. Once everything looks correct, click Import to add all the users to the Local Identity Store. You can also click on Import and Invite to send invitation emails to all imported users.
Info
Users from a Local Identity Store will need an OTP code to complete their registration. See Inviting Users and User Registration for more information.
OAuth Clients¶
This section is where you manage OAuth Clients, which are used for secure delegated access to server resources for external integrations.
This section is only available to System Administrators.
Overview¶
Figure 273. OAuth Clients overview
Details¶
Click on an OAuth client to see its details.
Figure 274. OAuth Clients: Detailed information about a specific OAuth Client
Create a New OAuth Client¶
Figure 275. Click the plus button to create a new OAuth Client
General Information¶
Figure 276. Fill in the OAuth Client details
Permissions¶
User Permissions¶
Figure 277. User permissions
PAM Permissions¶
Figure 278.PAM permissions
Identity Store Permissions¶
Figure 279. Identity Store permissions
Tenant Permissions¶
Figure 280. Tenant permissions
Network Policy Permissions¶
Figure 281. Network Policy permissions
System¶
In this section, you can modify system-wide settings, including server configurations, expiration times, and map settings.
Server Settings¶
Figure 282. Server settings
Expiration Times¶
Figure 283. Configure expiration times for QR verification email code, SMTP verification email code, and Invitation email
Map Settings¶
In this section, you can edit map settings and manage the integration with Google Maps. The page includes a note to explain how our app uses your Google API Key and the Places API service. You'll also find a direct link to our documentation for more details and setup instructions.
Figure 284. Map settings
About¶
This section displays all application services and their versions.
Figure 285. About: List of all application services and their version
This guide is for informational purposes only. The functionality and capabilities of individual parts of the Excalibur system depend on the installation, configuration, and System Administrators, and may change with updates.




































































































































































































































































































